Перейти к содержанию

Показы публикаций

Адрес оригинальной статьи: https://help.cubicservice.ru/article/106-1017

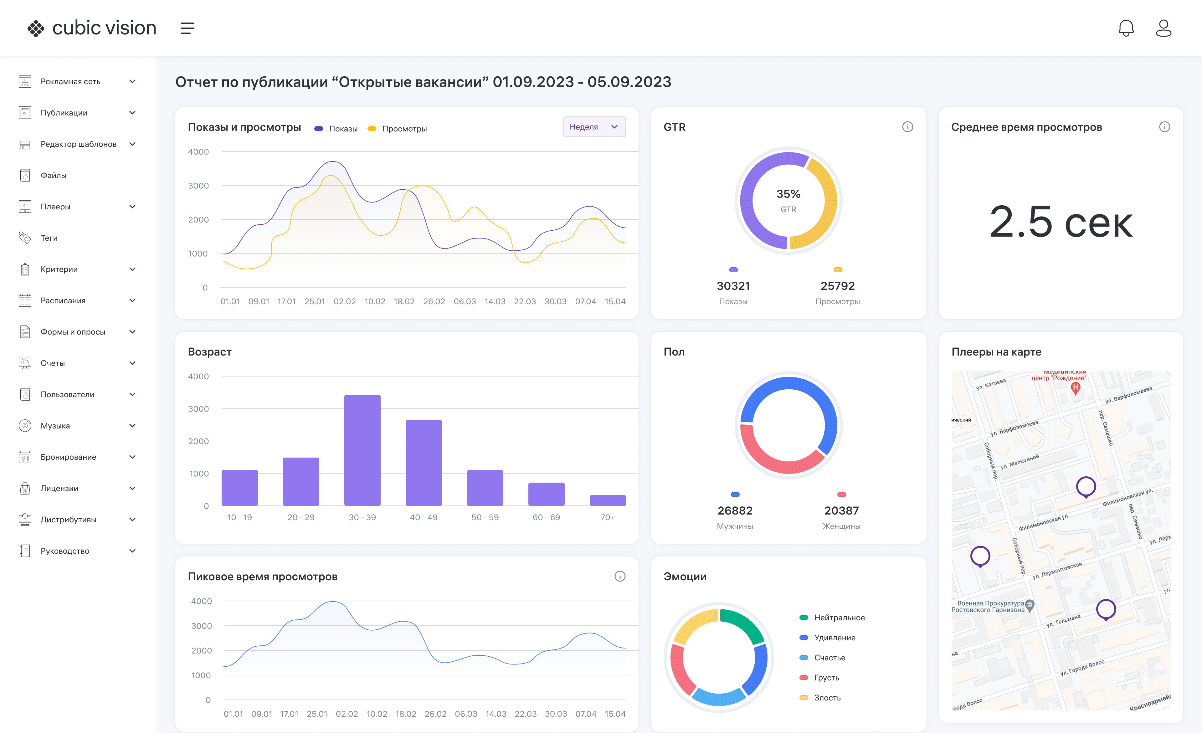
Этот отчет находится в блоке «Публикации» и содержит графическое отображение статистики показов публикаций. Отчет позволяет увидеть диаграммы со следующими данными:
  • Показы и просмотры;
  • Возраст;
  • Пиковое время просмотров;
  • OTR;
  • Пол;
  • Эмоции;
  • Среднее время просмотра;
  • Плееры на карте.
1. Нажмите на поле «Плееры». Откроется менеджер плееров. В нем вы можете выбрать плеер или группу плееров. 2. Нажмите на поле «Публикации» и выберите публикацию. Нажмите «ОК». 3. В полях с начальной и конечной датой выберите необходимые даты. 4. Введите необходимую информацию в поле «Примечание». 5. Нажмите кнопку «Создать». ![](attachments/04_%D0%9F%D0%BE%D0%BA%D0%B0%D0%B7%D1%8B%20%D0%BF%D1%83%D0%B1%D0%BB%D0%B8%D0%BA%D0%B0%D1%86%D0%B8%D0%B9.gif)
Изображение 1. Создание отчета о показах публикаций
Чтобы просмотреть отчет по показу публикаций, нажмите на значок ![](attachments/%D0%A2%D1%80%D0%B8%20%D1%82%D0%BE%D1%87%D0%BA%D0%B8.jpg). Появится меню. Выберите в нем пункт «Просмотреть отчет». В браузере откроется новая вкладка, в которой вы сможете увидеть диаграммы. ![](attachments/%D0%91%D0%B5%D0%B7%20%D0%B8%D0%BC%D0%B5%D0%BD%D0%B8.jpeg)
Изображение 2. Пример отчета о показах публикаций