Показы публикаций
Адрес оригинальной статьи: https://help.cubicservice.ru/article/106-1017
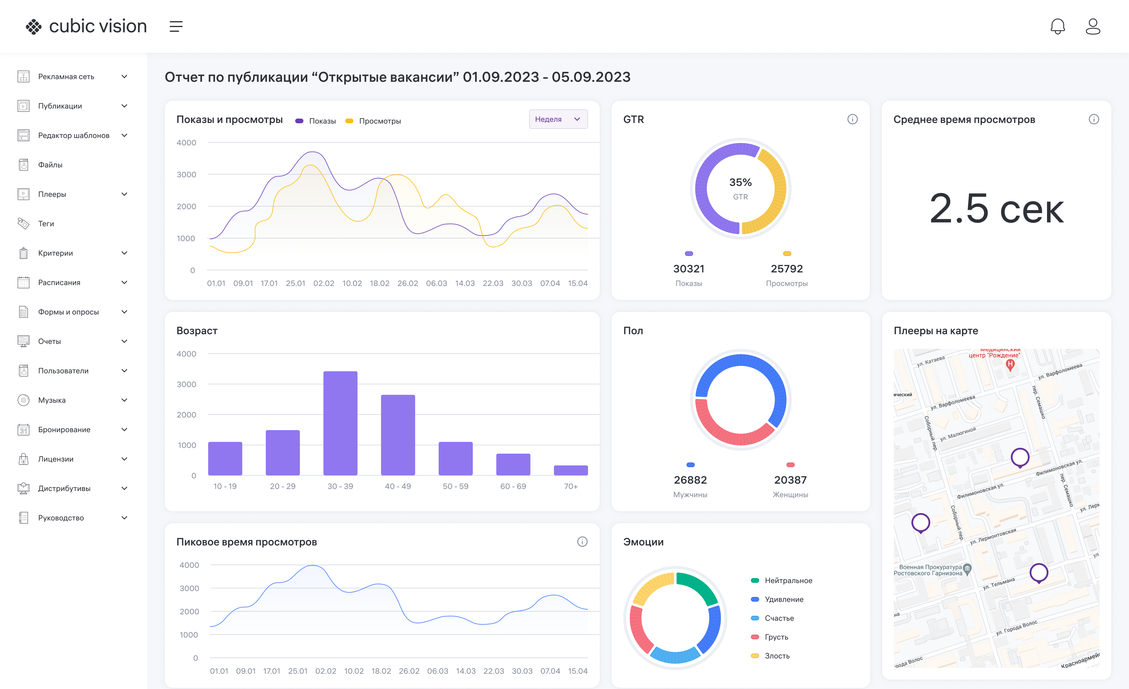
Этот отчет находится в блоке «Публикации» и содержит графическое отображение статистики показов публикаций.
Отчет позволяет увидеть диаграммы со следующими данными:
- Показы и просмотры;
- Возраст;
- Пиковое время просмотров;
- OTR;
- Пол;
- Эмоции;
- Среднее время просмотра;
- Плееры на карте.
Изображение 1. Создание отчета о показах публикаций
Чтобы просмотреть отчет по показу публикаций, нажмите на значок . Появится меню. Выберите в нем пункт «Просмотреть отчет».
В браузере откроется новая вкладка, в которой вы сможете увидеть диаграммы.

Изображение 2. Пример отчета о показах публикаций